What Is SEO Potential?
SEO potential is a measure of how much organic (unpaid) traffic a website could drive from search results.
Two key factors that influence your website’s SEO potential are:
- Competition: How difficult it may be for your site to rank well in search results based on the number and quality of other pieces of content on that topic
- Search volume: The number of people searching for your topic within a certain time frame
Analyzing these factors helps determine how much traffic you can expect from the search results with optimized content. And whether you should focus on SEO for your business or look into other channels (like social media or paid traffic).
For example, say you have a niche business. Like antique book restoration. And you want to reach new customers.
But you aren’t sure if you should invest your time in social media marketing or SEO.
So, you would analyze the SEO potential of the book restoration niche. To determine if SEO is a worthwhile strategy.
Here’s another example: Let’s say you already have a website. But you’re not getting traffic from organic search. And you want to know why.
Is it because your website is optimized poorly? Or is it because the niche has low SEO potential?
Analyzing the SEO potential of a niche can help give you answers to these questions. And guide your strategy moving forward.

When evaluating a niche’s SEO potential, you ideally want one with high traffic and low competition. Niches with high levels of competition can definitely have high SEO potential, but they’ll require more resources if you want to see success.
The Benefits of Analyzing Organic Traffic Potential
Analyzing the SEO potential of a niche helps you eliminate the guesswork when it comes to content creation and website optimization.
By analyzing your niche’s SEO potential, you can:
- Determine if SEO is a worthwhile strategy for your niche. So you know where to invest your marketing dollars.
- Estimate the potential ROI of your SEO efforts. So you know what level of investment is suitable.
- Identify the highest-impact SEO activities to improve your rankings. So you can formulate an airtight SEO strategy.
How to Forecast SEO Potential in 4 Simple Steps
We’ll walk you through ways to assess the SEO potential of a niche. Follow these steps if you already have a website or want to start one.
(We’ll use a fictitious example of a gluten-free cookie blog to better illustrate this process.)
1. Make a List of Keywords You Already Rank For
To start, create a list of keywords you already rank for.
Use Semrush’s Organic Rankings tool. Enter your URL, choose a location, and click “Search.”

Scroll to the “Top Keywords” section and click “View all # keywords.”

Export these keywords to a spreadsheet:

We’ll refer back to this spreadsheet in the third step. So keep it for later.
2. Generate a List of Keywords
Next, you want to generate a list of as many relevant new keywords as possible.
Here are some ideas to help you generate enough keywords to effectively analyze your niche:
Use the Keyword Magic Tool
Semrush’s Keyword Magic Tool can help you generate thousands of relevant keyword ideas.
To start, enter your topic, choose a location, and click “Search.”

This brings up a vast list of keyword ideas.

And you can use different filters to find the most relevant keywords for your site.

Browse through these keywords and add relevant ones to a new spreadsheet. Here’s the start of our example spreadsheet:

Review Google’s Related Searches
Search for your keywords and use Google’s “Related searches” to come up with even more keyword ideas.
After searching your topic in Google, scroll down until you see this:

You can also click on a search and scroll down on those results to bring up even more related search ideas.
For example, if we click “4 ingredient gluten-free chocolate chip cookies” in the above image and scroll down to the related searches, we see even more ideas for keywords:

Then, add relevant queries to your spreadsheet.
Perform Topic Research
Semrush’s Topic Research tool generates related subtopics and ideas for creating content around those subtopics.
Enter your main topic, select a location, and click “Get content ideas.”

This displays various content ideas. If you click “Show more,” you’ll see headlines, different questions, and related searches for that subtopic.

Go through and add any relevant ones to your spreadsheet.
3. Combine and Clean Up Your Keyword Spreadsheets
Now you have two spreadsheets:
- One with the keywords you’ve brainstormed
- Another with the keywords your site already ranks for
Combine these spreadsheets and remove duplicate keywords.
Duplicate keywords will skew the analysis you’ll perform in the next step.
For example, let's say you already rank for several high-volume keywords. And you (unintentionally) included these same keywords in your brainstorming spreadsheet.
This can inflate the traffic potential for your site. So, it’s important to make sure each keyword on your spreadsheet is unique.
4. Analyze Your Keywords
It’s time to analyze your keywords to estimate your niche’s SEO potential.
With your list, assess each keyword for its difficulty and volume. We can do that with Semrush’s Keyword Overview tool.
Start by pasting your finalized list of keywords into the input box and click “Search.” (You can paste up to 100 keywords at once.)

Then, export the keywords to a spreadsheet.

Pay attention to the keyword difficulty and volume columns.

Let’s go over each column so you know what to look for.
Keyword Difficulty
Keyword difficulty (KD) indicates how easy (or hard) it will be to rank for specific keywords in organic search results.
Keywords with a high KD score are typically harder to rank for. Consider removing any keywords from your spreadsheet with a difficulty score greater than 49. As these could be challenging to rank for in the search results.

We don’t have any keywords with a KD greater than 49 in our gluten-free cookie example. So we don’t need to remove any.

Volume
The volume column tells you the average number of monthly searches for each keyword.

Ideally, you want keywords with a high search volume. Keywords with higher search volumes are more likely to drive significant traffic to your website if you can rank well for them in search results.
But keep in mind that keywords with low listed search volumes can still drive some traffic—and conversions. Like these ones, that have “0” volume listed:

Keywords with a “0” in the volume column have less than 10 monthly searches per month in your set location. While they won’t drive a high volume of traffic, they can still be useful to target, especially as secondary keywords. So, you may want to keep these on your spreadsheet.
Next, total the volume for your keywords. Our example total is 33,230.

But remember: Volume is the estimated average number of monthly searches. Volume doesn’t equal traffic or clicks.
Why?
Because each search result has a different click-through rate (CTR) depending on its position. This is the percentage of searchers that click the result when it’s shown to them in search results.
It varies between searches, but it’s possible to estimate the kind of CTR you can expect based on ranking position.
For example, the first organic result has a CTR of 27.6%, according to research by Backlinko.

This means around 28 people will click on the first website for a query with 100 monthly searches.
We can use Backlinko’s average CTRs to estimate the traffic potential for our keywords. Simply multiply the volume column by the different percentages.
Here’s how that looks with the CTR for position one:

Do this for positions one, two, and three. This way, you’ll better understand how much traffic to expect in different ranking scenarios.

For our fictitious example, we’d receive an estimated 9,171 monthly visitors if we ranked in position one for all our keywords. And 3,655 visitors if we ranked in position three.
Review these different traffic scenarios and compare them to your SEO goals.
Keep in mind the above estimates are for an ideal scenario. And there are many aspects of SEO that can influence how much traffic you actually receive. Like competition. Or other keywords you might not target but end up ranking for.
This forecast can help give you a general idea of how much traffic you can get if you rank within the top three positions in Google for all your keywords. But you’ll need to take the right steps to optimize your content to be able to rank in these positions.
How to Optimize Your Website for Maximum SEO Potential
Once you find a niche with SEO potential, you want to make sure your website ranks as highly as possible for the keywords you’re targeting.
Because, as we saw in the previous section, you can increase your CTR (and traffic) by ranking higher.
Here are three ways to get started.
1. Audit Your Site
You can give your website a better chance of ranking high by fixing any site errors.
Performing a site audit alerts you to on-page and technical SEO errors and issues that might impact your rankings.
Like broken links. Or pages with HTTP issues.
To start, open up the Semrush Site Audit tool and click “+ Create project.” (If you don’t have an account yet, you’ll click the “Start Audit” button instead.)

You’ll then configure your Site Audit settings based on things like how many pages you want to crawl, which URLs to allow/disallow, and more.
Then click “Start Site Audit.”

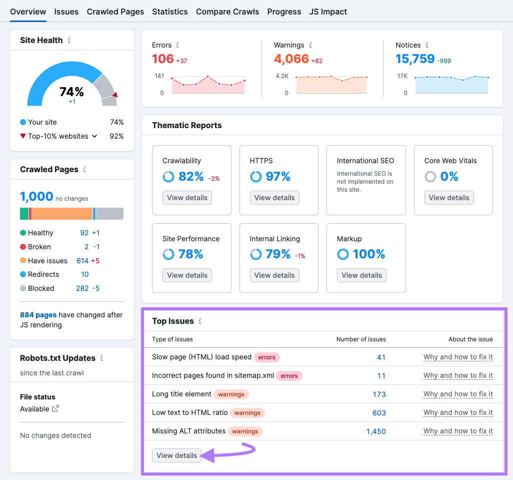
After configuration, you’ll see a report with different insights. Look to the “Top Issues” area to spot issues that need your attention right away. Click “View details” to learn more about the issues.

Then click on each error for more information. And get tips for fixing each error by clicking “Why and how to fix it.”

Fixing these errors ensures users have a great experience on your site. And helps ensure search engines can navigate your site to understand your content.
2. Build Quality Backlinks
Backlinks are links from other websites that point to your website.
Search engines view backlinks a bit like votes of confidence. And having backlinks from high-quality websites can help you rank higher. Because search engines may perceive your website as more trustworthy.
High-quality, trustworthy websites can also rank for more competitive search terms. So, it’s a good idea to continually build quality backlinks over time.
One way to build backlinks is by checking which websites link to your competitors with our Backlink Gap tool.
Enter your and your competitors' domains and click “Find prospects.”

This shows you which domains link to your competitors but not to you.

And if you click the drop-down menu, you can see the exact pages that link to your competitors.

Go through these until you find a page where you could potentially get a link.
For example, let’s go back to our gluten-free cookie blog.
Say we notice a source page titled “10 best gluten-free cookie recipes.” And it links to one of our competitors.
We could reach out to the website with one of our recipes. And ask if they can include it in their list.
Over time, building backlinks can help improve your rankings. Which can increase organic traffic to your site, maximizing your SEO potential.
3. Optimize Your Written Content
You need great content to rank high in search results. But sometimes, it’s difficult to know how to make content valuable for your readers.
Semrush’s SEO Writing Assistant removes the guesswork and tells you what your content needs for the best chance at ranking high.
To start, click “+ Analyze new text.” (If it’s your first time using the SEO Writing Assistant, you’ll click “Analyze my text.”)

Enter your keyword(s) for the piece of content you want to analyze and click “Get recommendations.”

You can write your content directly in the editor, directly import from a URL, or paste in an existing blog post to rewrite and improve.
The SEO Writing Assistant will grade your text based on readability, SEO, originality, and tone of voice. And give you tips to improve each area.

These tips help ensure your content is properly optimized for readers and search engines.
And if you get stuck, you can use the AI-powered Smart Writer to help you rephrase and compose original text.

Forecast Your SEO Potential with Semrush
Forecasting the SEO potential of a website or niche is easy when you have the right tools.
With Semrush’s Keyword Overview tool, you can analyze each keyword you want to target for difficulty, volume, and more.
And with tools like Site Audit, Backlinks, and the SEO Writing Assistant, you can make sure your site has the best chance of ranking well.
Ready to start?
You can try all of these tools now with a free account.